Built for speed: How MarketBeat puts vibe coding to work
April 23, 2026
This piece is sponsored by MarketBeat.
The way software gets built is changing.
Tasks that once took weeks now can be done in days, sometimes hours. Tools that required full development cycles can be prototyped and improved in real time. And across many workplaces, the gap between identifying a problem and solving it is getting smaller.
Some people have started calling this shift “vibe coding,” a loose term for building software faster and more intuitively with the help of new AI tools. At MarketBeat, this is showing up in practical ways, shaping how the team develops and refines the systems it relies on every day.
How ‘MarketBeat Speed’ shows up in practice
There’s a phrase that comes up often at the office: MarketBeat Speed. It’s shorthand for a way of working that favors action and solutions over drawn-out discussion and unnecessary process.
That mindset isn’t new. The company has long prioritized moving quickly and solving problems without getting stuck in unnecessary layers of red tape. What’s different now is how much easier it is to act on that instinct.
“Speed has always been part of how we operate,” said MarketBeat founder and CEO Matt Paulson. “If there’s something we can improve or build, we’d rather just start working on it than spend weeks talking about it.”
Rebecca McKeever, vice president of product at MarketBeat, leads a development team meeting.
MarketBeat developers are using AI tools like Claude Code to explore and test ideas more rapidly, helping turn small improvements into real, usable systems. Ideas that once might have stalled in planning now can be tested sooner, making it clearer what actually works.
“It lowers the friction to try something,” said Will Bushee, vice president of operations, who has been involved in several recent internal tool projects. “You can take an idea, build a version of it pretty quickly and see if it actually helps. If it does, you keep going. If it doesn’t, you adjust or move on.”
Will Bushee, vice president of operations at MarketBeat, works on a business project.
And that momentum isn’t limited to small experiments. It’s also evident in the range of solutions being developed to support different parts of the company.
Where that approach is making a difference
One of the clearest examples is the new editorial platform developed for MarketBeat’s content team and contributors.
Behind the scenes, MarketBeat’s content operation has a lot of moving parts. Writers, editors and distribution all have to stay aligned, often on tight timelines tied to market activity.
As the company has grown, organization and efficiency have become even more important.
The overall workflow hasn’t changed within the new platform. Writers still pitch ideas, draft articles and submit them for editorial review and publication — a process that used to require multiple software and communication programs. Now, it all happens in one place and each step is more streamlined.
“That is the most advanced portal I have ever seen in almost 20 years of freelancing,” said longtime contributing writer Thomas Hughes.
New editorial portal brings the full content workflow into a single platform.
With the information centralized, the team has a clearer view of how content is performing. Editors can track which articles are gaining traction, which topics are resonating with readers and how specific stocks or sectors are performing over time.
The leaderboard section of the new portal highlights top-performing content and coverage at a glance.
“It took our process and cut out a lot of the extra work that used to slow things down,” said managing editor Jessica Mitacek. “There’s less back-and-forth, fewer things slipping through the cracks, and it’s easier to keep content moving — all while still maintaining our high standards.”
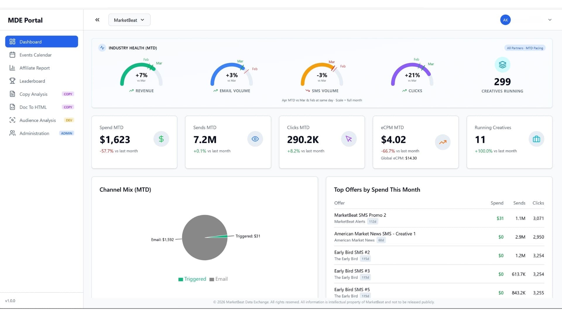
MarketBeat’s new data exchange platform is another example of this approach in action.
MarketBeat’s data exchange portal gives affiliates a centralized view of industry health, offer performance and channel activity.
The buildout provides a clearer view of what’s happening across the financial publishing industry, allowing affiliates to see how their offers are performing, compare results and make adjustments based on what’s working.
Global leaderboard ranks affiliate performance across offers and CPA tiers, giving partners a clear view of where they stand.
Instead of operating in isolation, affiliates now have access to shared insights that help guide decisions.
Alongside these larger platforms, the development team continues to create smaller internal tools that solve specific operational needs. Because they are developed in-house, they can be updated quickly as those needs change without relying on outside software or waiting on longer release cycles.
That process also is helping reduce the project backlog. As it has become easier to build and test new utilities, the team has been able to resolve older tasks while continuing to move new projects forward. Work that once might have stayed open longer now is getting completed, and the backlog is more manageable than it has been in the past.
Alix Andal, senior web and graphic designer, reviews a project with Matt Paulson, CEO.
“We’re in a place now where we’re not constantly choosing between new work and old work. We’re able to make progress on both, which hasn’t always been the case,” Paulson said.
What this means for the future of development
Terms like “vibe coding” may come and go, but the broader shift behind them is harder to ignore.
Companies across various industries are gaining the ability to test ideas sooner and respond to problems faster. That is changing expectations around how quickly useful tools can take shape — and who inside a company can help move them forward.
“I think we’re still pretty early in understanding what this really unlocks,” Paulson said. “But it’s clear that the pace is picking up, and companies that figure out how to work with that are going to have an advantage.”
For MarketBeat, that advantage is not just about speed. It’s about using that momentum in practical ways to support the work and remove unnecessary obstacles.











